Empowering Smarter Cloud Cost Management
Managing cloud costs shouldn't feel like decoding a puzzle. Every dollar matters, and you need insights that actually guide decisions, not just present data. That's why we spent October refining Octo to give you more control, clearer visibility, and much better workflows where it counts most.
We've reimagined Insight Reports from the ground up, giving you the flexibility to analyze spending patterns your way. Whether you need fixed monthly snapshots or dynamic, widget-level customizations, we have you covered. We've also streamlined fees allocation, transforming a tedious setup process into something remarkably straightforward. Let's explore what we've built for you.
Insight Reports: Intelligence Meets Flexibility
Your cloud cost management strategy is unique, and your reporting should reflect that. Insight Reports is now enhanced to deliver smarter templates, more intuitive customization, and reporting formats that adapt to your specific needs.
Seamless Transition to Enhanced Reporting

We know change can be disruptive, so we’ve made the transition effortless. When you open older fixed reports , you’ll see a helpful banner message guiding you toward our new report creation flow. One click on “Create Report” takes you directly into an experience that’s faster, simpler, and designed around how you actually work.
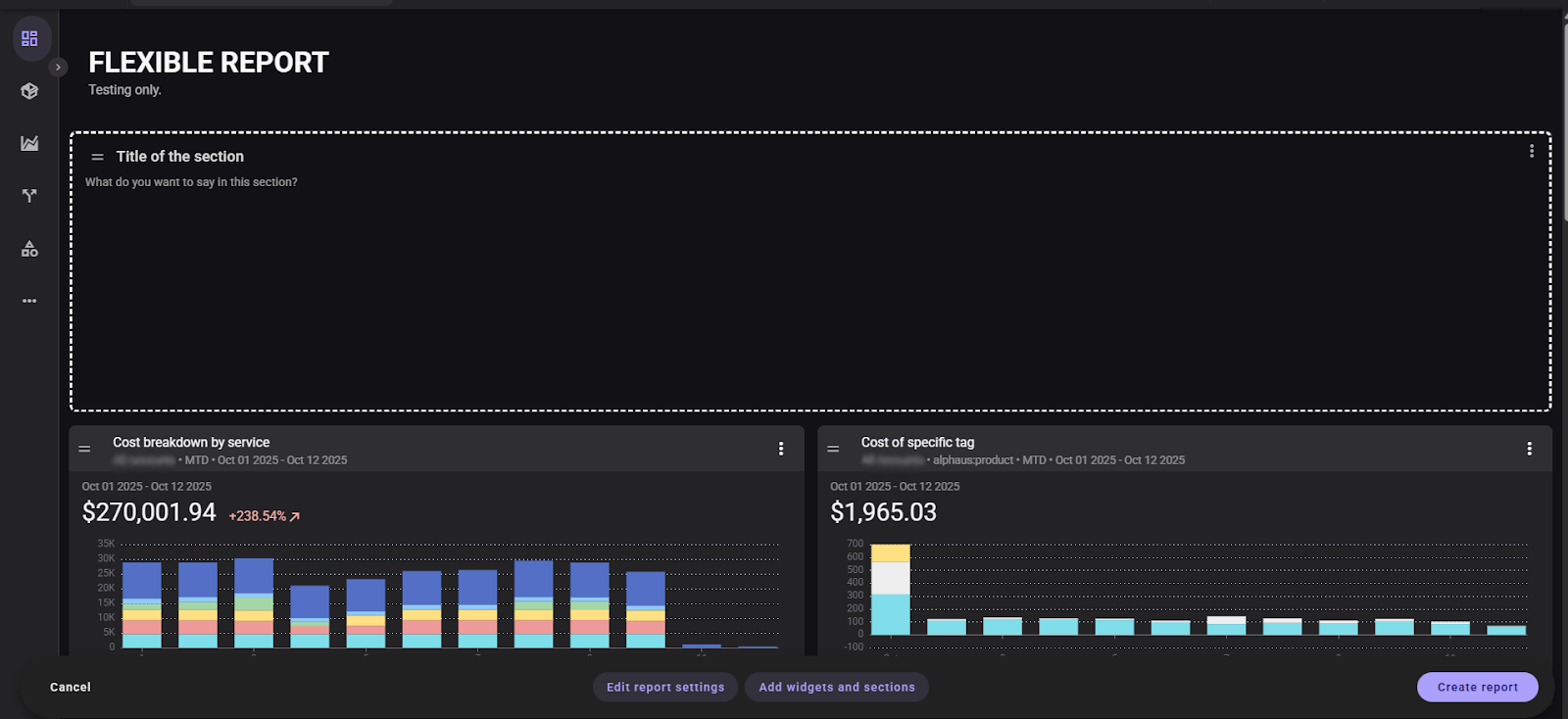
Report Templates That Understand Your Workflow

Every report now starts with the “All Account” cost group as the default data source, giving you a complete baseline view of your cloud spending. But we didn’t just stop there. Each template comes preconfigured with widgets tailored to specific analysis needs, visible immediately in Preview Mode so you can evaluate fit before committing.
Need total creative freedom? Our “Build from scratch” option gives you a blank canvas with zero default widgets—maximum flexibility for teams with specialized reporting requirements or unique cloud cost management frameworks.
Two Report Types, Infinite Possibilities
We recognized that different teams need different reporting approaches. That’s why we now offer two distinct report types:
Fixed Period Reports deliver consistency and standardization. Every widget shares a single, unified time period—Monthly, Quarterly, or Yearly—selected at creation. This format is perfect for executive dashboards, compliance reporting, and any scenario where comparative analysis across consistent time frames is essential.The period locks after creation, ensuring data integrity and eliminating confusion.
Flexible Period Reports unlock dynamic analysis. Each widget maintains its own adjustable time range, which you can modify anytime through widget settings. This approach is ideal for cost optimization teams, financial analysts, and anyone who needs to examine different metrics across varying time horizons within a single view.
Clarity in Configuration
We’ve separated Report Details from Report Access & Permissions into distinct sections. The underlying logic remains identical, but this reorganization makes setup feel more intuitive and less overwhelming. You’ll spend less time hunting for settings and more time analyzing your cloud cost data.
Dashboard Widgets That Adapt to You
Widget previews now intelligently align with your report type and user persona. Each persona automatically loads a default widget set that matches typical reporting needs—but you maintain complete control to customize from there.

For Fixed Period Reports, the selected reporting period displays prominently in the report header during preview, providing constant context about your time frame. For Flexible Period Reports, widgets default to Month-to-Date, with each widget’s period independently editable. The header remains clean because you’re driving the configuration.

Real-Time Layout Customization
Preview Mode now supports drag-and-drop widget rearrangement. Refine your dashboard layout before publishing—smoothly, intuitively, and in real-time. No more publishing, reviewing, unpublishing, editing, and republishing. You can get it right the first time.
Configure Without Context-Switching
We’ve eliminated unnecessary screen transitions. You can now adjust widget configurations directly within Preview Mode using the kebab menu on any widget. Access Options and Display tabs in real-time, modify settings, and see changes immediately. Data type and visualization type remain locked for consistency, but everything else is fully customizable.
Expanded Customization Controls
Need to modify report settings? You can now edit overall report configurations anytime. Want to expand your analysis? Add new widgets and sections on demand. Your insights reports grow with your cloud cost management needs.
Context-Aware Widget Configuration
Widgets now intelligently adapt to your selections. Configuration options automatically adjust based on your chosen filters and data type. For example, when configuring a “Cost of Specific Tag” widget, Tag Keys filter based on your selected Vendor, and Tag Values dynamically adjust based on your chosen Tag Key. This contextual intelligence reduces errors and accelerates setup.
Report Type-Specific Options
Fixed Period Reports maintain their standardized approach with granularity settings available exclusively for chart and multicostgroup widget types. Period settings remain unavailable since the reporting period is predetermined—maintaining the integrity that makes Fixed Period Reports valuable for consistent analysis catering to the period you desire to view in every aspect of your cloud cost.
Flexible Period Reports offer maximum configurability. Charts and multicostgroup widgets include both granularity and period settings, while tables and treemap widgets provide period settings only. You control the time dimensions that matter for your specific cloud cost management analysis.
Fees Allocation: Simplified and Streamlined
Cost allocation shouldn’t require a manual or guesswork. We’ve refined the Fee Allocation process based directly on your feedback, making it more intuitive and significantly easier to execute.

Clear Visibility Into Allocatable Charges
You’ll now see a comprehensive table of applicable charges immediately upon entering the allocation workflow. Filter these charges by type—fee, refund, taxes—to quickly locate exactly what you need to allocate. This table-based approach eliminates confusion and gives complete visibility into your cost allocation options.
The core functionality you rely on remains unchanged: allocator naming, preview settings, and the underlying allocation logic all work exactly as before. We’ve simply made the path to configuration clearer and the selection process more transparent.
Moving Forward Together
These October updates demonstrate our dedication to making cloud cost management more accessible, powerful, and aligned with your operational needs. Insight reports are now adaptable to your workflow, allocation processes are more efficient, and every enhancement incorporates feedback from teams like yours who navigate complex multi-cloud spending.
We are eager for you to experience these improvements and see how they transform your daily interactions with Octo. Your insights fuel our development roadmap—please continue providing feedback so we can build tools that genuinely resolve your cloud cost management challenges.
Related Article 👉 Release Notes: October 7, 2025


